글
logan.kr/364 앞서 오라클 인스턴스를 생성해보았는데요.
Earlier, we created instace.
생성만 해놓고 내 어플리케이션을 배포못한다면 아무 의미가 없겠죠.
but if we can't access to application that located in instance with specific port that we wnat.
이번엔 내 인스턴스에 접근할 수 있는 포트(port)를 뚫어줄 차례입니다.
now it's time to open instnace's port for accessing

인스턴스 디테일 화면입니다.
Instnace Detail에서 Virtual Cloud Network의 이름을 클릭합니다.
we are in Instance Details page.
please click name of Virtual Cloud Network

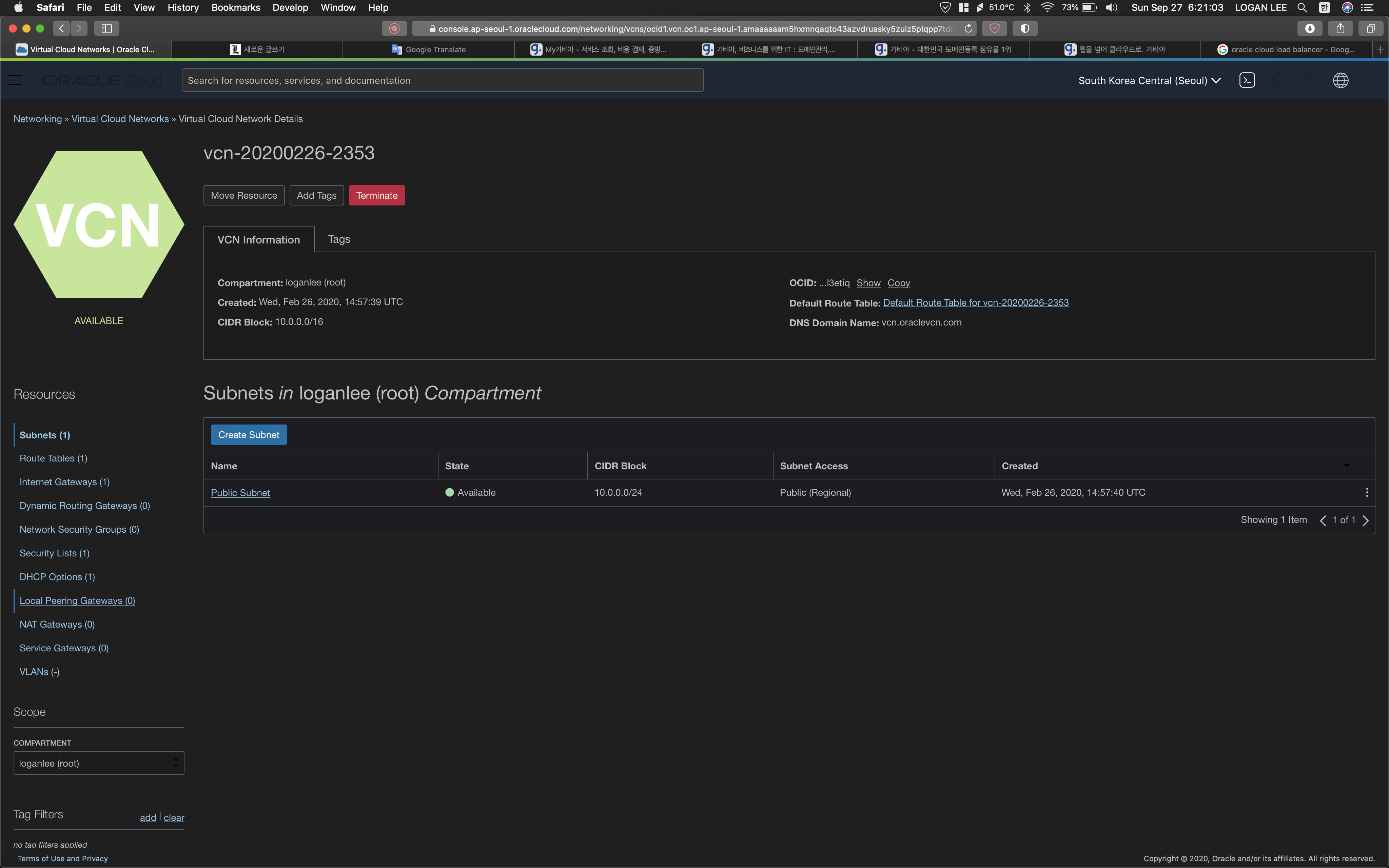
virtual cloud networks 메뉴에 진입했습니다.
Now we are in virtual cloud networks menu.
물론 다른 방법으로도 해당 메뉴에는 접근이 가능합니다.
obviosuly you can just easily type 'virtual cloud network' on serach tab to enter.
퍼블릭 서브넷 이름을 클릭해주세요.
please click 'Public Subnet' name

Security Lists의 Default_Security....를 클릭해주세요.
click 'Default_Security....'

Add Ingress Rules를 클릭해주시고
click 'Add Ingress Rules'

본인이 원하고자하는 포트를 뚫으시면 됩니다.
Now we can open the port that we want.
you need to write in DESTINATION PORT RANGE.
'프로그래밍발전소 ♫' 카테고리의 다른 글
| 오라클 클라우드 VM 인스턴스에 컨테이너 배포하기 How to deploy container on Oracle Cloud VM Instance (0) | 2020.09.28 |
|---|---|
| 오라클 클라우드에 인스턴스에 도메인을 연결하기 how to connect your domain to your oracle cloud instance? (0) | 2020.09.27 |
| 오라클 클라우드 인스턴스 생성법 how to create Instance Of Oracle Cloud. (0) | 2020.09.27 |
| vscode setting (0) | 2019.02.19 |
| 리뷰) 이것이 C++이다! Feat.한빛미디어 (0) | 2018.09.17 |
RECENT COMMENT